Where CISOs, auditors, and compliance leaders converge. One AI-native platform to orchestrate risk, evidence, and trust across every framework.
Fifteen frameworks. · Fifteen silos.
Every framework. Every law.
One platform.
Built by practitioners. For practitioners.
50+ frameworks including
Built by a team with combined 100+ years in GRC, cybersecurity, and compliance consulting
Frameworks supported
Made in Switzerland
Customization
Built by practitioners
The problem
Vanta, Drata, OneTrust; they're built for startups getting their first SOC 2. Great for them. But you're not starting. You're managing 15 frameworks, 200 controls, and a board that wants answers yesterday. You need a platform that speaks your language.
THEM
The others
ACUNA
Built different
See it in action
Dense, powerful, no fluff. Every screen designed for how GRC professionals actually work.




Your entire compliance calendar at a glance. Recurring assessments, reviews, and audits mapped across the year with status tracking and ownership.
Features
Everything you'd expect from a GRC platform designed by people who actually run GRC programs.
15 frameworks? Bring them on.
Map controls across ISO 27001, SOC 2, GDPR, NIS2, DORA, and more, simultaneously. No duplicated work. Ever.
From requirement to action.
Structure every requirement, map it to scope, controls, and owners, then turn it into executable work with full context.
Define scope with precision.
Model entities, boundaries, and applicability so each framework requirement lands in the right place from day one.
Operational controls, not shelfware.
Design controls, attach measures, assign ownership, and run recurring checks with evidence attached at the source.
Every claim, fully traceable.
Link evidence to controls, requirements, and audit outcomes for end to end traceability your auditors can follow instantly.
Know exactly where you stand.
Track compliance health scoring in real time with visibility by framework, domain, control set, and operating unit.
Run compliance day to day.
Manage ongoing tasks, remediation, and due dates in one operating rhythm so your team can execute without context switching.
Prove and improve continuously.
Prepare assurance packs, monitor findings, and drive continuous improvement cycles instead of one off audit sprints.
First value in your first hour.
Get started quickly with guided onboarding so teams can stand up scope, controls, and operating cadence fast.
Use Cases
Three common operating models where Acuna delivers immediate value.

Our award winning TPRM platform, trusted by organizations to assess, monitor, and manage supplier risk, is now fully integrated into Acuna. No separate login, no data silos. Vendor risk lives right where it belongs: alongside your controls, frameworks, and risk register.
OSINT
Automated Risk Scoring
Automated supplier assessments across DNS, TLS, web headers, breach exposure, and reputation. Composite grades from A to F with zero manual research.
Live
Continuous Monitoring
Real-time risk signals from threat intelligence, breach databases, and regulatory updates. Know the moment something changes.
Scale
Assessment Campaigns
Launch assessments at scale with a guided wizard. Select templates, choose suppliers, personalize outreach, and track completion from one dashboard.
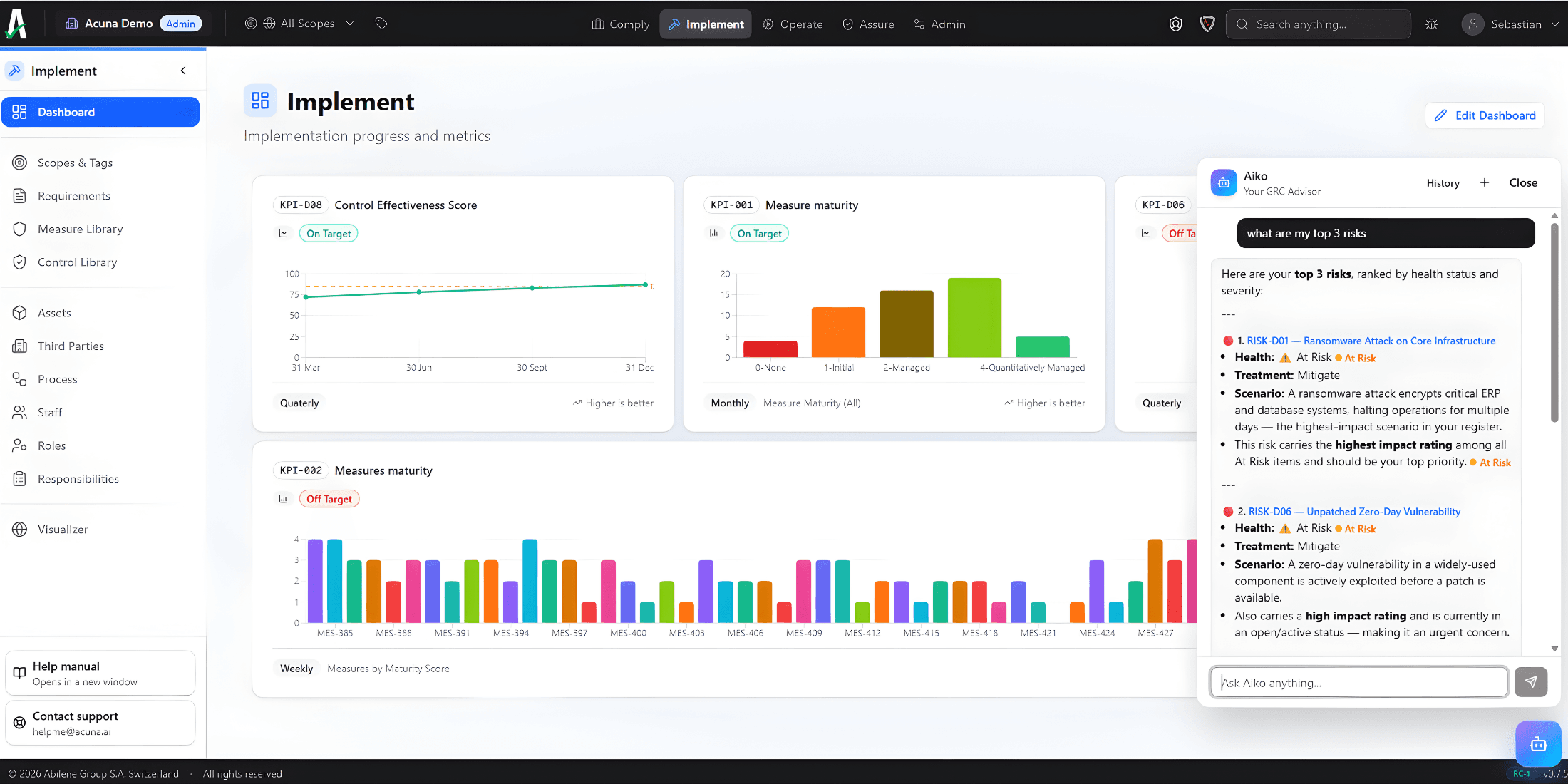
Meet Aiko
Ask anything. Order anything. Brainstorm on your data. Aiko works directly inside your GRC context to help you move from questions to decisions faster.
Get instant answers across frameworks, controls, evidence, risks, and deadlines.
Tell Aiko what you need next: prioritize actions, draft updates, or prepare review ready summaries.
Explore scenarios and trade offs using your real program data, not generic templates.

Team
Practitioners across GRC, cybersecurity, audit, and compliance, who've sat in your chair.
.png&w=3840&q=75)
Alexis Hirschhorn
CEO of Acuna
Cyber security and governance consultant with 20+ years advising multinationals, governments, and international organizations.
.png&w=3840&q=75)
Henri Haenni
CEO of Abilene Group
Business continuity and information security expert; certified international trainer and Lecturer at Sorbonne University Paris 1.

Laura Menetrey
Legal and compliance expert
Strategic legal advisor in data protection and privacy law, helping organizations navigate GDPR, NIS2, DORA, and Swiss nDSG.

Jean Munyarugerero
Auditing expert
Hands-on IS and business continuity trainer and auditor with experience spanning finance, cloud, public sector, and NGOs.

Jean-Emmanuel Rodriguez
Cybersecurity governance expert
Supports clients through vendor risk, compliance technology integration, and gap analysis from policy development to go-live.

Bénédicte Sévin
GRC Consulting team leader
Leads end-to-end project supervision across implementations, audits, and compliance programs for global organizations.
Pricing
Transparent pricing that scales with your organization, not your headcount.
Professional
For organizations running advanced GRC programs.
Starts from
CHF 5'388
Optional modules
Enterprise
For large organizations with complex, multi-entity GRC programs.
Get in touch
For partners
MSSP
For companies that manage multiple clients.
Get in touch
Learn more about Acuna for MSSPs →Request access
Tell us who you are and what you need. Requests are sent directly to our team.